氦气式泄漏检测系统Helium Leak Tester
采用Yamaha Fine Technologies Co., Ltd.独有低真空测漏,实现高可靠性
采用我公司独有的低真空腔体系统和氦气检测仪,进行高可靠性检查。
采用完善的故障安全和先进的控制系统,操作和维护简单。
采用完善的故障安全和先进的控制系统,操作和维护简单。
Helium Leak Tester的特点
正确检出微小泄漏
采用雅马哈独有的低真空腔体系统,与水检式或空气压差式相比,以100~1000倍的精度判定微小泄漏。
可构建生产线直连系统
配合使用雅马哈FA技术,可构建生产线直连系统和机器人搬送系统。通过节省人工和无人化,可提高生产效率。
减少作业错误的故障安全系统
自动进行良品和不良品筛选、标记、处理确认、联锁等作业,减轻作业员工作负担的防错安全设计。
操作和维护简单
具有先进的控制系统,操作和维护简单。带有日语信息提示,万一发生操作错误或故障时,可知道快速恢复方法。
从设计到装配调整,提供全程支持
工件检查和操作机械的控制设计到装配调整均由本公司内部完成,可为客户提供全面系统。
日本国内客户业绩高居首位
雅马哈的测漏仪被用于各行各业的500多套系统,在日本国内的燃料箱、铝合金轮毂和桶罐市场份额高居首位。
解决方案案例
应用案例/选配
支持1MPa以上的高压且支持全自动,提供适合客户生产线的定制系统。经验丰富的工作人员,提供从设计、制作、调整到安装的一条龙支持。我公司测试室拥有桶罐用、燃料箱用、 15MPa高压用样机,可随时进行测试,欢迎垂询。还有氦气回收装置可供选用。
* 检查压力在1MPa以上的,需要向当地政府部门办理申请。我们提供申请资料,欢迎垂询。
* 检查压力在1MPa以上的,需要向当地政府部门办理申请。我们提供申请资料,欢迎垂询。
应用案例 1:分度盘供给型
抽真空、氦封、检查、氦气回收全部在1个单元内完成的一体型全自动检查系统。实现超低循环时间![[Image]分度盘供给型](jpg/he_case_img01.jpg)
| 对象工件 | 汽车压缩机 |
|---|---|
| 尺寸 | (W)5400 x (D)3000mm |
| 检出方法 | 真空腔体法 |
| 循环时间 | 24秒/件 |
| 氦封压力 | 2.0MPa(G) |
| 氦浓度 | 100% |
应用案例 2:托盘供给型
抽真空、氦封、检查、氦气回收全部在1个单元内完成的自动检查系统。可方便地装在现有生产线上,且工序控制方便。![[Image]托盘供给型](jpg/he_case_img02.jpg)
| 工件 | 汽车压缩机 |
|---|---|
| 尺寸 | (W)8200 x (D)3700mm |
| 检出方法 | 真空腔体法 |
| 循环时间 | 18秒/单元 |
| 氦封压力 | 1.7MPa(G) |
| 氦浓度 | 80% |
选配:氦气回收装置
可降低氦气运行成本、供应风险和涨价风险的再循环单元。我公司将根据不同的工件和封入压力,提供相应的建议。![[Image]氦气回收装置](jpg/he_case_img03.jpg)
| 工件 | 锂离子电池盒 |
|---|---|
| 尺寸 | (W)800 x (D)800mm |
| 处理能力 | 15NL/min |
| 最高吐出压 | 0.7MPa(G) |
| 氦气回收效率 | 90%以上 |
腔体式和嗅探式
高性能、高可靠性的腔体式和低成本、节省空间的嗅探式
雅马哈氦气测漏仪作为高性能、高可靠性的检漏机,被铝合金轮毂、桶罐、空调、燃料箱等众多汽车零部件和家电产品工厂等采用。根据用途,可可用嗅探式等系统进行检查。腔体方式
| 结构 | ![]()
|
|---|---|
| 特点 |
|
| 建议工件 |
|
嗅探式
| 结构 | ![]()
|
|---|---|
| 特点 |
|
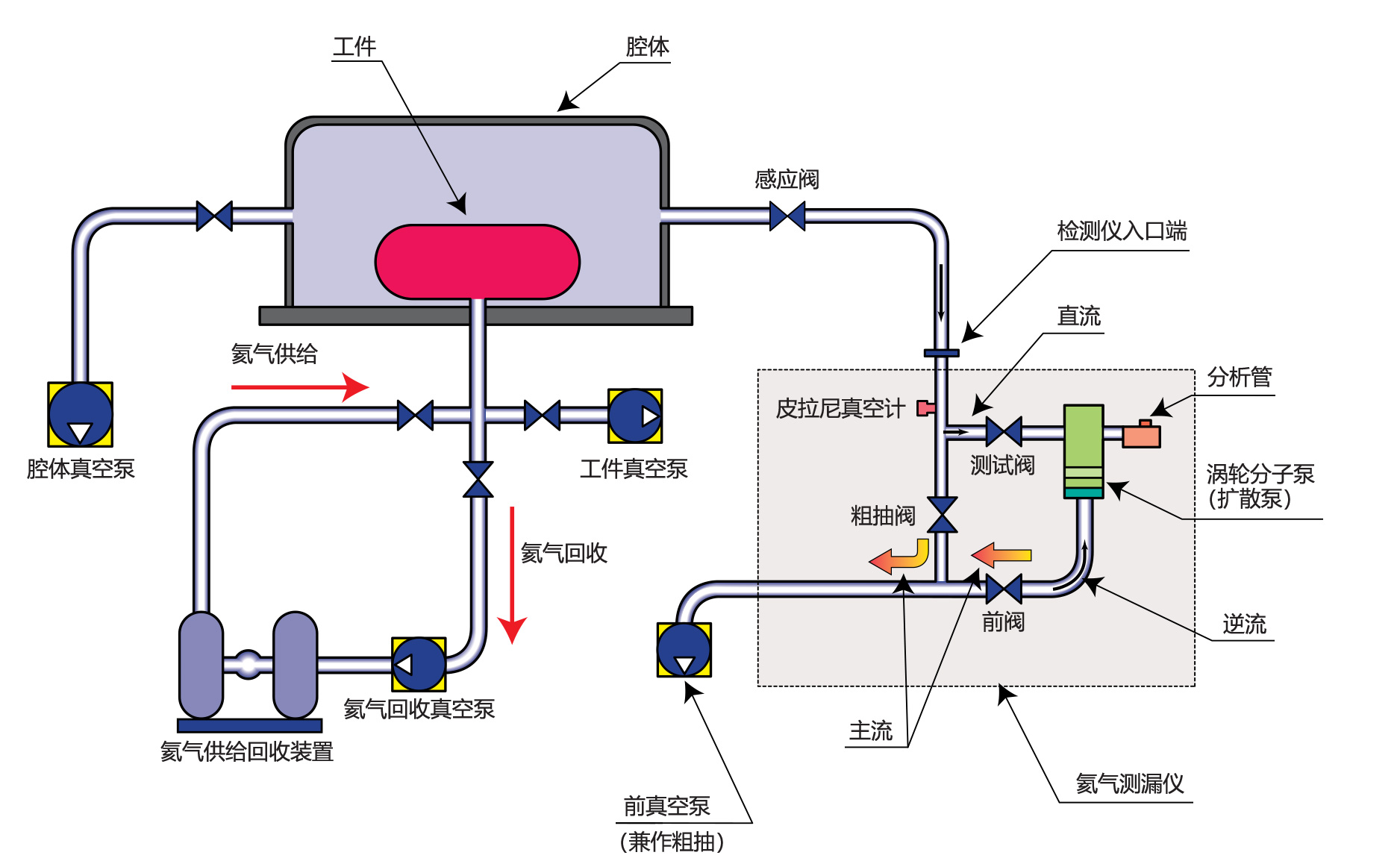
腔体式的结构
![[Image]腔体式的结构](jpg/he_method_img03.jpg)
正确检出微小泄漏的腔体式
与传统的水检式或空气压差式相比,以100~1,000倍的精度进行高可靠性检查和泄漏判定。另外,与采用探针操作花费时间的嗅探式相比,可快速进行产品整体检查。氦气(He)作为痕量气体的理由
- 对人体和地球环境无毒无害,安全,无不良影响。
- 具有不燃性,因此安全。
- 分子直径小且质量小,即使是细微孔也容易泄漏
- 通常情况下,氦气在大气或金属中只有微量存在,因此不易区别漏氦(He)。
- 在通常环境下不易液化,因此不会将泄漏孔堵住。
- 是化学惰性气体,因此不会导致金属生锈。
对象工件
| 工件示意图/工件名 | 名称 | 参考泄漏标准 | |
|---|---|---|---|
![]() | 发动机相关 | 散热器 水泵 缸盖 缸体 油底壳 发动机总成 输油管 喷油器 共轨 油泵 | 10-4 Pa·m3/sec以下 10-4 Pa·m3/sec以下 10-4 Pa·m3/sec以下 10-4 Pa·m3/sec以下 10-4 Pa·m3/sec以下 10-4 Pa·m3/sec以下 10-5 Pa·m3/sec以下 10-6 Pa·m3/sec以下 10-6 Pa·m3/sec以下 10-4 Pa·m3/sec以下 |
![]() | 吸排气 | 进气歧管 排气中冷器 涡轮增压器 触媒转换器 消音器 | 10-4 Pa·m3/sec以下 10-4 Pa·m3/sec以下 10-4 Pa·m3/sec以下 10-4 Pa·m3/sec以下 10-4 Pa·m3/sec以下 |
![]() | 空调 | 汽车压缩机 冷凝器 蒸发器 液罐 汽车空调管 | 10-6 Pa·m3/sec以下 10-6 Pa·m3/sec以下 10-6 Pa·m3/sec以下 10-6 Pa·m3/sec以下 10-6 Pa·m3/sec以下 |
![]() | 燃烧系统 | 燃料箱总成 燃料管 燃料泵 滤罐 燃料过滤器 进口导管 | 10-4 Pa·m3/sec以下 10-4 Pa·m3/sec以下 10-4 Pa·m3/sec以下 10-4 Pa·m3/sec以下 10-7 Pa·m3/sec以下 10-5 Pa·m3/sec以下 |
![]() | 变速器 | 扭矩转换器 变速箱 气缸副制动器 油泵壳 | 10-4 Pa·m3/sec以下 10-4 Pa·m3/sec以下 10-4 Pa·m3/sec以下 10-4 Pa·m3/sec以下 |
![]() | 轮毂 | 铝合金轮毂 铝合金应急轮毂 钢轮毂 | 10-4 Pa·m3/sec以下 10-4 Pa·m3/sec以下 10-4 Pa·m3/sec以下 |
其他汽车零部件 | 动力转向 转向泵 减震器 空气悬架 制动主缸 制动助力器 空气罐 充气泵 | 10-5 Pa·m3/sec以下 10-4 Pa·m3/sec以下 10-5 Pa·m3/sec以下 10-4 Pa·m3/sec以下 10-4 Pa·m3/sec以下 10-4 Pa·m3/sec以下 10-6 Pa·m3/sec以下 10-4 Pa·m3/sec以下 | |
空调和冷冻设备相关 | 空调零部件 蒸发器 冷机用盘管 压缩机 阀类 室外机总成 | 10-6 Pa·m3/sec以下 10-6 Pa·m3/sec以下 10-6 Pa·m3/sec以下 10-6 Pa·m3/sec以下 10-6 Pa·m3/sec以下 10-6 Pa·m3/sec以下 | |
罐行业 | 桶罐 | 10-4 Pa·m3/sec以下 | |
| 18L罐 炉灶燃料箱 油罐 喷罐 | 10-4 Pa·m3/sec以下 10-4 Pa·m3/sec以下 10-4 Pa·m3/sec以下 10-4 Pa·m3/sec以下 | ||
家电设备 | 电冰箱 各种电池 防水剃须刀 防水型吸尘器 防水收音机 洗衣机零部件 电熨斗 | ||
饮食 | 陈列柜用换热器 冷冻机 自动售货机 啤酒桶 | ||
液压空压零部件 | 液压用电磁阀 空压用电磁阀 气缸 快速接头 单向阀 | ||
应用流程
- 听取条件
- 研究密封方法/确认泄漏率
- (工件测试/条件·法律管制研究)
- 提交规格书/法律管制说明/提供报价单
- 接单
- 控制规格/机械规格
- 制作
- 现场陪同/指出事项改善/搬入·调整







![[Image]腔体方式](jpg/he_method_img01.jpg)
![[Image]嗅探式](jpg/he_method_img02.jpg)







